SequoiaDB 简介
快速入门
安装部署
数据库实例
分布式引擎
SAC 管控中心
SequoiaPerf 性能分析工具
参考手册
常见问题及解答(FAQ)
版本信息
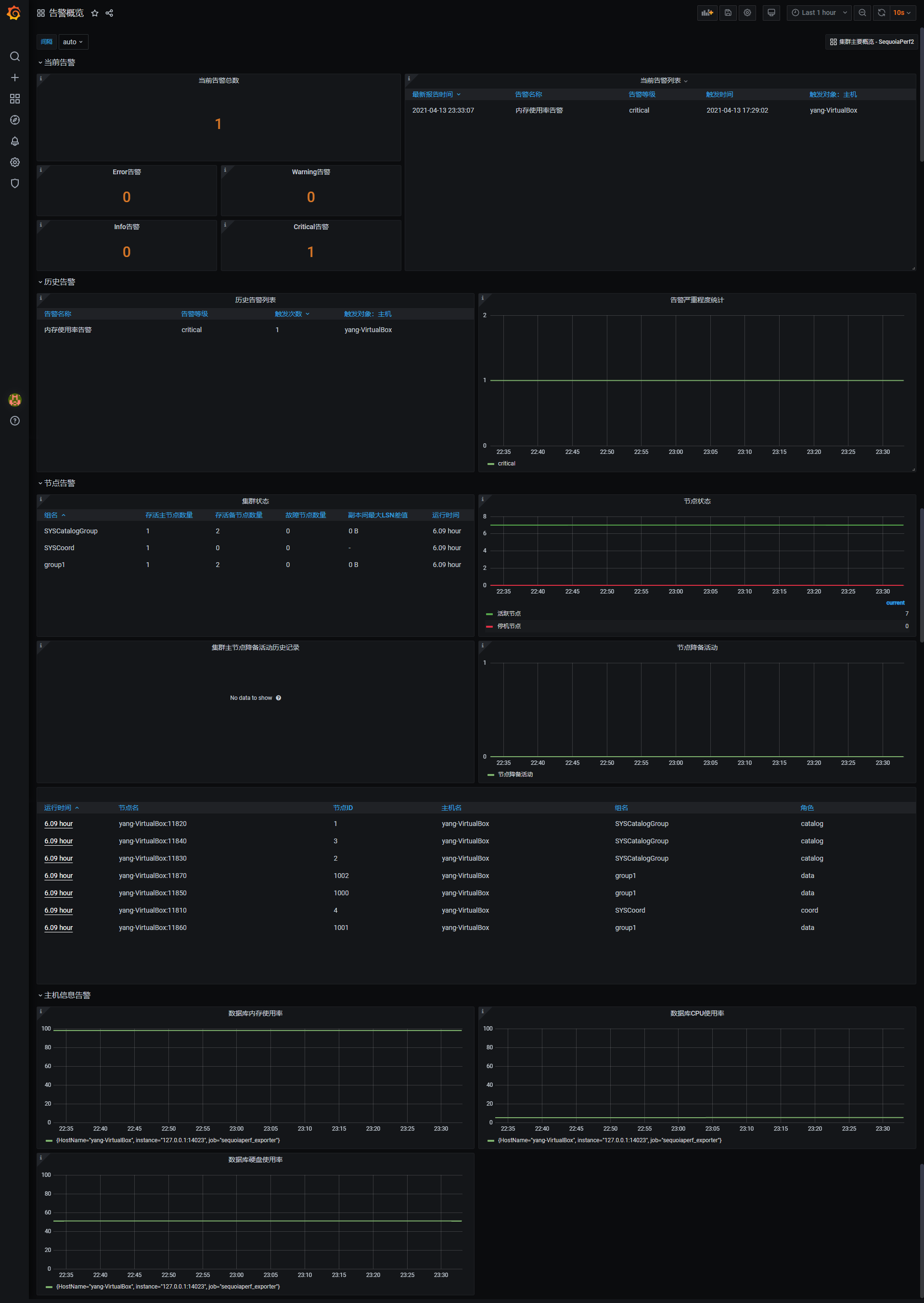
告警页面可以查看集群内部的告警信息,该页面包含如下内容:

展开