SequoiaDB 简介						 
					
						快速入门						 
					
						安装部署						 
					
						数据库实例						 
					
						分布式引擎						 
					
						SAC 管控中心						 
					
						SequoiaPerf 性能分析工具						 
					
						参考手册						 
					
						常见问题及解答(FAQ)						 
					
						版本信息						 
					
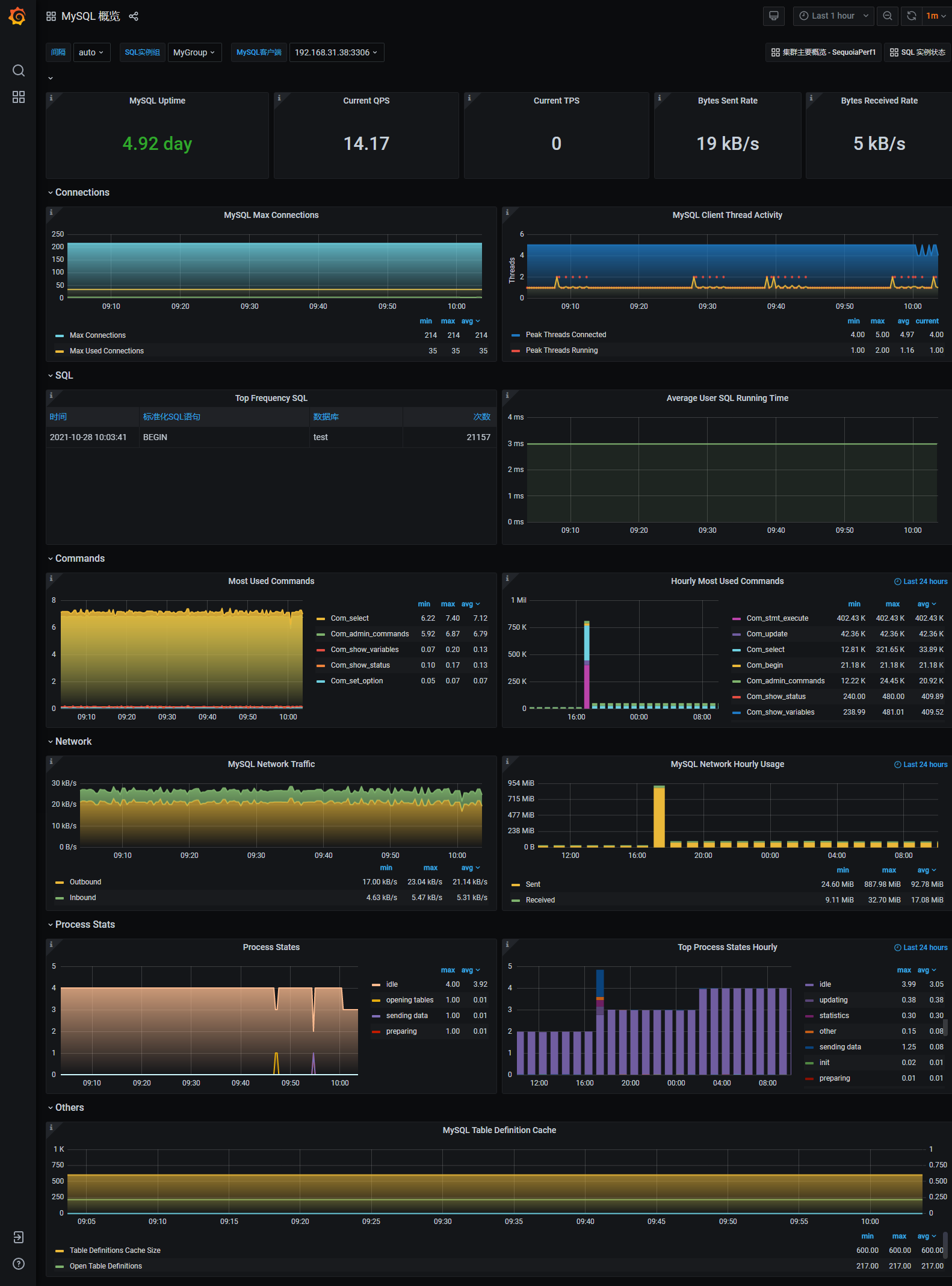
用户完成添加 SQL 实例后,可以在 MySQL 概览页面查看相关监控信息,该页面包含如下内容:

概览信息
Connections
SQL
Commands
Network
Process Stats
Others
Note:
页面左上部分可以选择 MySQL 实例组内的 MySQL 实例,获取指定实例的信息。如果添加 MySQL 实例时没有指定实例组,那么实例组将显示为 Null。
 展开
            展开
          
   
   
   
   
   
   
   
